Article author
Arthur
  • Updated

Release notes:

Version 3.5.50 — 05/05/2026

* Mac only  cursor  sync hot-fix

Version 3.5.49 — 04/05/2026

* Binance connections completely fixed and stable
* Heavy workspaces slashed RAM footprint from 16 GB to ~250 MB (-98.5%)
* Go-To Date chart loading option
* Tools Ctrl-C, Ctrl-V, Ctrl-Z, Ctrl-Shift-Z
* Tools right click menu
* R:R the best in the industry Risk Management Tool with multi-position, multi-entry/exit functions and proper math for all contract types, it can be as simple as possible or as complex as it can get.
* Aggregated pairs indicator folding
* Completely refined data flow for live and reloaded aggregated charts, now they match within 0.5% error
* DOM columns can be re-ordered by drag
* Replay fixed
* Data -> Pre-Load Background Tabs button
* Many small fixes

Version 3.5.20 — 02/06/2026

* Binance USDT-M operations restored on  all web and desktop servers.
* Data gaps will auto-fill tomorrow 9am UTC.
* Please use this update  to make it work on desktop app.
* dxFeed time out values was significatnly increased to support long loading process.

 

Version 3.5.19 — 02/06/2026  

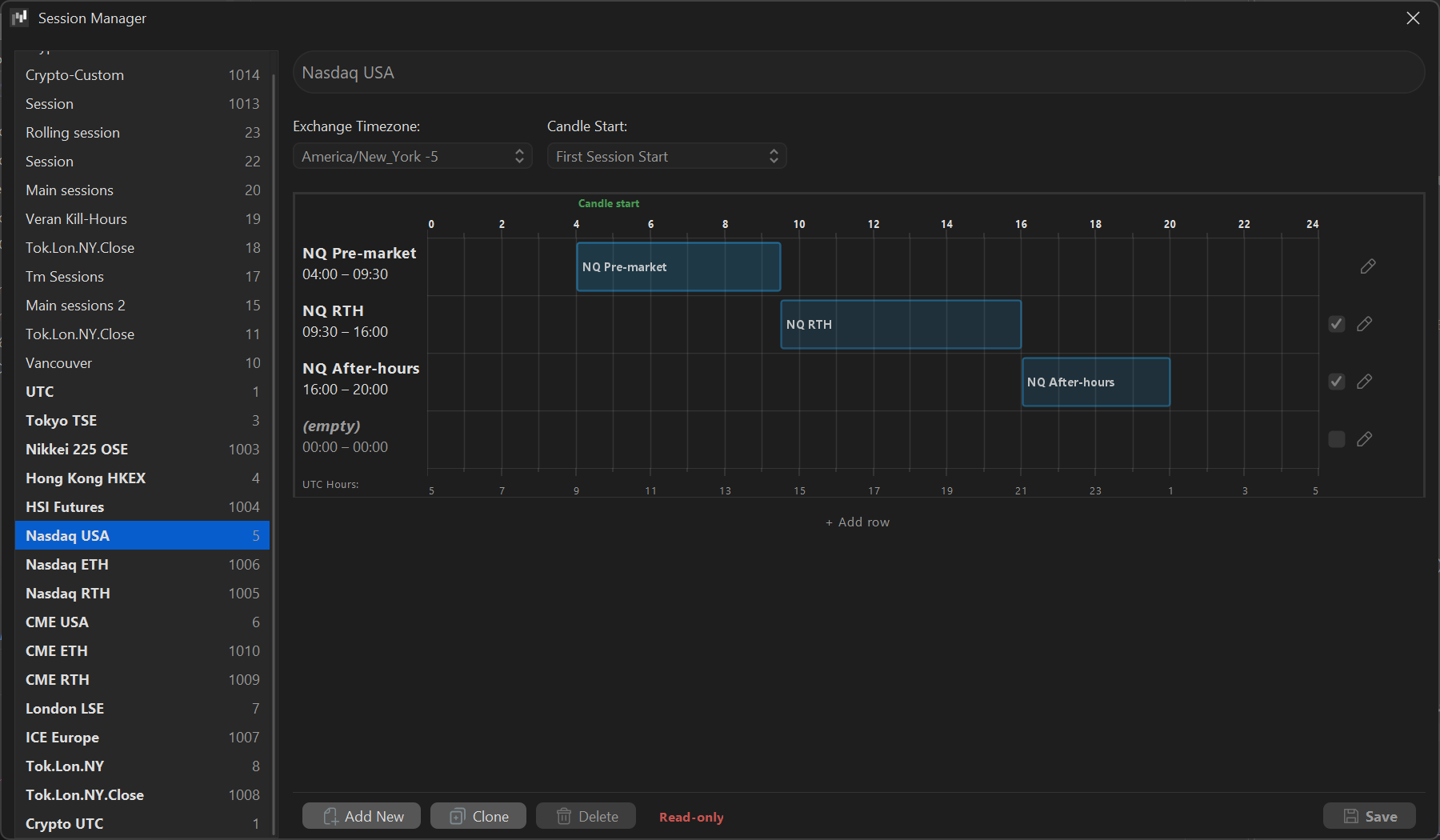
Sessions Updates + Volatility Performance Fix
* Completely revamped session handling
* Sessions can be started→ended at any point in time with 1 minute precision
* Completely revamped Session Manager, sessions can be freely dragged with 15 min. snap. 
If you need more precision, click the edit button.
* Default sessions changed CME USA/RTH/ETH NASDAQ Cash/RTH HKEX NIKKEI 225 to 
correct hours from official exchange APIs
* Pair Selector as all-in-one convenient UI
* Mac version now uses native macOS socket layers to improve data performance to true 
HFT levels
* Due to latest big volatility, some pairs were not loading due to server timeout — fixed
* Big Trades AI filtering sensitivity added: 1 → few trades, 50 → lot of trades
* Live/Reload data now matches 100% if your latency with the slowest exchange does not 
exceed 500ms
* Dynamic Pair Aggregation: live data builds charts the same way as historic load data
sHOfERrFl4.png
java_ckCjRfCsQZ.png

 

Version 3.5.15 — 01/28/2026  

* A bug in Websocket library has caused to process live trades out of order, library updated bug is gone. Please update to this version.
* This release include only data streaming, loading, merging fixes!
* Aggregated markets now collect live data exactly, you can combine  any Crypto / CME / Stock /ETF pair, f.e.  NQ with Magnificent 7
* All modes fixed: Reconstructed Market orders, Normal, Cross-Market aggregation, Synced prices etc. all been thoroughly tested
* Data flow from Historic into Live is using new merge algorithm so no trades are skipped
* Big trades Historic data matches exact with collected Live and Reloaded
* OI indicator NaN error fixed
* Color picker cancel color set to undefined fixed
* DOM asymmetric rendering fixed
* True Renko Orderflow candles
* Fixed rotation candle bug
* Fixed splits not restoring on re-open
* Fixed Antivirus false-positive detection

* New Quant specific stuff to early test, while preparing for Backtest engine :
* Tick Imbalance (TIB)
* Notional Value Bars (NVB) is simply achieved with Synthetic volume
* ENTROPY BARS (Exotica) Based on Shannon's information theory. 

 

Version 3.5.3 — 01/19/2026 (preview)

A brand new version from the Exocharts team.
 
* Big Trades - both limit and market orders on the same chart, 
aggregated markets too, replay too,
* Big Trades Realtime, try it in replay mode,
* TPO Flow, a dedicated TPO module with all the bells and whistles,
* FPBS Shading algo is completely new and reflects regime changes much more accurately,
* New Template Manager, community templates and workspaces are right around the corner,
* DOM added triple connection to the stream to capture full order book 
and not compromise on speed,
* DOM performance is all fixed,
* Chart loading speed is greatly improved,
* Hundreds of fixes and improvements.
* Color picker -> Screen any color picker bug fixed
* AMD Zen3/Radeon crash fix
* Back to IPV4 and SSL_V1 to keep support for older servers running Exo

--- On a side note, this is not just a simple new version, this is a new benchmark 
in orderflow trading. We rewrote all code into Java 25 with Project Panama and 
the result is that charts are much smoother, memory consumption is greatly reduced, 
we can now process 100M+ trades per second and there is still room to improve. 
This way we laid the foundation for planned upcoming advanced market structure 
analysis tools, and can now scaffold new ideas with much greater speed.,

--- This is thoroughly tested, but still subject to bugs. Expect a few hotfixes 
in the near future until we gather more info from users and release the 
full final version., Bug reports are welcome in ⁠bug-report
Exocharts_H6bDO5qYRe.png

 

Version 3.4.3 — 11/23/2025

Hot Fix:
* Bybit DOM and rekts aligned with api changes

Version 3.4.2 — 07/15/2025

New Features:
* Hyperliquid liquidations now live

 

Version 3.4.1 — 06/30/2025

New Features:
* Introduced Chart Sync: Enables multi-sync for Tabs, Symbols, Periods, and Drawings
(All previous Shift + Click functions have been replaced by the new Sync system.)
* Added Cluster Color Filters
* CPL/CPR tools now support time units in Minutes and Hours

Fixes:
* Fixed persistence issue with CPL/CPR Sessions
* Resolved DOM Sessions issue
* Fixed text field input issues on macOS
* Improved performance for tab dragging on macOS
* Resolved issue with the login screen not appearing
* Fixed blinking issue with TPO IB
* Fixed open cluster bug in TPO
* Corrected Rekt Volume paint behavior
* Fixed issue preventing paste into some input fields
* Loading status now hides correctly when toolbars are toggled off
* Improved performance when switching themes

Important Note:
If you use Grammarly Pro, please disable the Grammarly tab (Right click on Dock icon). 
It may cause Exo (and other software) to freeze when enabled.

 

Version 3.3.7 — 06/12/2025

* Fixed MacOS Pair Selector visibility issues
* CPL CPR opaque background showing main chart texts fixed
* Added Trading Sounds
* Chart bottom - Time-Zone and Session selectors fixed
* Free Mode disappearing candles fixed
* Trump coin can be used in Free Mode
* Fixed Aggregated NL NS when contract size not equal to 1
* Web Tools now have address bar, so you can enter any web address

Version 3.3.1 — 05/29/2025

* Added Accent color for Exo themes,
* TPO Poor High / Poor Low,
* Rekt price can be mapped to the last traded price, when rekt posted,
* Added chart screenshot button, it will copy image into memory and save into installation folder,
* NL/NS fixes,
* Mac version works when Grammarly is open

 

Version 3.2.9 — 05/22/2025

Introducing V3 – A Major Platform Overhaul

Version 3 (V3)





* Fully Rewritten UI


* All-New Workspaces Module
 

V2 → V3


* Dynamic Themes20 new color themes


* Bybit Trading SupportSPOT, INVERSE, and LINEAR


* Enhanced Market Data with DxFeed


* Platform Update


* Core Fixes and Improvements









javaw_ceaC8J8jAo.png

javaw_Jcte7hiwEI.png

javaw_igrP7KVeNQ.png



 

 

Version 2.8.0 — 08/01/2024

2.8.0 Bug fix
Fixed window freezing when switching from Discord or Google Chrome or from Minimized state.
Fixed Windows 10/11 crash due to insufficient rights.

Note: NordVPNs new feature Threat Protection Pro does a lot of false positives and deletes the file after download
Solution Window: Since 2.8.0 we have rolled back to whitelisted installer dlls, please re-download again
Solution Mac: Please enable Cloud Based threat protection on NordVPN File protection

Version 2.7.5 — 07/25/2024

2.7.5 Performance update 
Due to latest Energy Saver features on OSes - performance went down on Exo Desktop quite a bit. 
With this release we have fixed all these quirks. 
Now charts are rendered 🚀super fast🚀 again.

 

Version 2.7.0 — 07/04/2024

v2.7.0 Stability release , highly recommended to update
  * Exo web tabs will retain config within Desktop Pro workspace
  * Coinbase data bugs fixed
  * Aggr data can now exclude Volume, OI, Rekts
  * Aggr data fixed when using multiple charts with the same pair
  * Aggr Rekts shown with same ratio as original when SyncPrice is on
  * Anchored VWAP tool fixed
  * Wake up from sleep will auto-restart mac/win
  * Mac version properly shows mouse cursors
  * Workspace loading halt fixed
  * KeyMap manager - added missing tools
  * Template files can be dragged to other folders
  * Indicator watermarks fixed
  * HRay tool can now have a text
  * HRay hotkey fixed
  * Confirmed working on MacOS 15 Sequoia

 

Version 2.5.0 — 06/11/2024

v2.5.0 Major release
   * Chart clusters can now indicate a 0.01% gain over the previous price cluster, 
   creating a consistent appearance across various markets in any price range and for 
   any tick size. This allows for the use of a single setup for TPO, TRev, PnF, etc., 
   to accommodate any level of volatility or price range. These changes does not impact 
   CPL, CPR, MrK, or DOM.

   * Coinbase Spot has been added.
   * Aggregated charts now have price sync. and synthetic volume options.
   * Aggregated charts settings show last trade data to easily setup synthetic volume.
   * The OI Indicator can display data from multiple exchanges when aggregated.
   * Long loading charts will now be cached and loaded much faster on subsequent loads.
   * New - Brush Tool.
   * New  - Horizontal Ray Tool.
   * New - Text Tool.
   * Magnet Mode for drawing.
   * Drawing tools can now be used on multiple charts by holding Shift and selecting the 
   charts to draw on.

   * Replay performance fixed for charts with 1k+ days loaded
   * The OFA tool suite (initial version).
   * DOM Hotkeys have been added.
   * CS Min/Max delta text mode is now available.
   * Multiple charts (select by holding Shift) can now load the same pair.
   * Fixed monthly VWAP when the month rolls over with the week.
   * Added Candle body opacity options.
   * TPO POC Rays now have custom width settings.
   * Chart Settings now include Fast mode ratio (lower ratio shows more data).
   * Naked POC Look Back and Look Forward settings are now available.
   * The Naked POC Hide miss shot looking forward feature has been added to aid in 
   identifying npoc clouds.

   * TPO Single Prints and Tails can now have custom width.
   * Keyboard shortcut (Ctrl-F) to maximize/restore chart.
   * Rekt Volume is now available.
   * OI Delta text mode is now included.
   * FPBS constant font size.
   * Delta candle chart, when using small period has been fixed.
   * dxFeed API endpoints have been updated for new infrastructure.

Version 2.3.8 — 05/01/2024

v2.3.8 HotFix
  * Fixed Monthly TPO

Version 2.3.5 — 12/12/2023

v2.3.5 Data feed update
  * Added Bitget Futures exchange
  * Added Bitget Spot exchange
  * Added Okx Futures exchange
  * Added Okx Spot exchange
  * Added Woox exchange
  * New Synthetic Volume mode for Coin-M and Okx cotracts when contract value other than 1

 

Version 2.2.0 — 17/11/2023

v2.2.0 Update
  * Bybit connector rewriten for api V5 for better stability
  * Reconnect issues fixed
  * TPO session split fixes

 

Version 2.0.1 — 18/05/2023

v2.0.1 HotFix
  * Fixed TRev, and other range candle replay
  * dxFeed connector fixes
  * VWAP StDev bands can be set on top
  * Last TPO position fixed
  * Rendering performance fixes

 

Version 2.0.0 — 27/04/2023

 Major v2.0 release
 Whats new:
  * Binance USDT-M
  * Binance COIN-M
  * Binance Spot
  * Binance USA
  * 1-click Replay
  * OI, NL, NS Profiles
  * Marker, CPL, CPL session filters
  * Many minor fixes and loading performance improvement. 
  * Mac M1 Max, M2 Max support

 

Version 1.103.0 Beta — 31/01/2023

 1.103.0 HotFix, Bybit servers not responding in some regions, this will fix the issue.

Version 1.101.0 Beta — 18/01/2023

 1.101.0 Important hotfix for TV drag glitch, fixes other web tools drag events.

Version 1.100.0 Beta — 18/01/2023





 
SHIB
DOGE
SOL




Track prgress on Clickup

**https://help.exocharts.com/hc/en-us/articles/4409011080465-MacOs-security-issue
 

Version 1.99.1 Beta — 22/12/2022

1.99.1 Build, includes many performance updates and CME, Eurex, Nasdaq integrations

* dxFeed stable and ready to use, we will announce once it will be enabled on get.dxfeed.com 
* Cloning Tabs added 
* Imbalance calculation for gap bars fixed 
* Cloning DOM template fixed * New DOM default color scheme 
* Last drawing tool does not delete fixed * DOM disconnecting after long run fixed 
* Reset group fixed * Legacy divergences added back 
* Drawing Tools glitching when panning chart fixed 
* Drawing Tools - Profile, Square, Measure if selected can be dragged by holding any area 
* Drawing Tools - settings opening on drag start fixed 
* Drawing Tools - Profile: Send Back fixed * Template loading by numpad fixed 
* Flickering of Imbalances fixed 
* Last price flickering fixed 
* Performance drop after adding few Fib tools fixed
* TPO Decoupled from orderflow now it can draw both with separate ticks 
* TPO Profile opacity 
* TPO Letter opacity 
* TPO Profiles width can be multiplied for small period TPO's 
* Price scale, Time scale, Indicator border width can be changed. 
* VWAP render performance fixed 
* TPO Merge, MergeX font size fixed for retina displays 
* Session Candle period added to the chart 
* Faded Delta clusters fixed 
* Max zoom out level significantly increased 
* CPL not showing DOM fixed 
* TRev and PnF performance fixed. 
* 30-50% less RAM usage 
* Default chart theme adjusted 
* dxFeed is waiting for approval from dxDevs

Version 1.95.0 Beta — 23/10/2022










 
Press ... Drag ... Release

 
Click ... Move .. Click












 

Version 1.85.5 Beta — 20/10/2022

1.85.5 maintenance release before CME and Stonks, it is a stable reference version for longer term

* Bar Candle / Embedded bar candle modes 
* POC text custom color 
* POC Borders full-width option 
* CPL/CRP DOM and DOM incomplete snapshot on reconnect fixed 
* Imbalance boxes visual fixes 
* Embed candles align fixes 
* Chart and DOM font selector 
* Font size ratio height/width setting 
* Locale format for full numbers 
* DOM (CPL/CPR) Setting “Text Dual Flipped” 
* Dual POC for CPR DOM 
* Drawing tools bugs fixed 
* Chinese locale characters fixed 
* Hidden in the background charts will not auto-load for memory saving 
* Memory leaks fixed 
* CPU usage reduced 30%

 

Version 1.70.3 Beta — 20/08/2022

 Release 1.70.3 - New Tab System 
* Primary and Siblings can have Groups 
* Groups can be re-ordered, renamed dragged out the window or into the other window menu 
* Groups can be Anchored (normal way) or De-Anchored (unlock icon or dbl-click on header) 
* De-Anchored panes can be moved around or dropped on empty space to create another drag pane 
* Tabs can be reamed and reordered 
* Old workspaces can be imported but older Exo-Pro versions won't understand 1.70.0+ workspaces (backup your current workspace) 
* Design unification with Exo-Web 
* Couple dozen bugs fixed reported by users 
* Hyblock added to web-tools 
* Vematrade added to web-tools 

 

Version 1.18.5 Beta — 20/08/2022

* Global cursor 
* Keymap 
* TPL load by keys 
* Delta divergences 
* TSize delta divergences 
* Native/Borderless window switching 
* Performance tweaks 
* DOM Bid-Ask combine in one column
* Improved Web template import for markers and TPO
* Load only template colors added back

 

Version 1.10.55 Beta — 04/06/2022

TPO Mode
TPO Letter

TealsStreet terminal




 

 

Version 1.10.17 Beta — 18/05/2022

- Import/Export workspace files (*.ewp) 
- Workspace loading fixed Fixed "Protocol Error" when connected through slow WiFi 
- Performance of TRev 42-26 charts significantly improved when using TPO mode 
  and 30 days of history 
* TPO and Vwap can be split by Exchange Day and Chart Day, 
* Additional time axis markers Day, Exchange Day, UTC+00 start 
* Normalization is back in Data Source settings panel 
* TPO bug fixes 
* Mac another stability fix attempt, please update to Monterey 12.4

 

Version 1.9.86 Beta — 28/04/2022

- HotFix please update immediateley
- Added TPO Session Bar
- Fixed VPOC text
- Fixed TPO Open/Close arrows
- Mac ARM M1 performance is back

 

Version 1.9.80 Beta — 28/04/2022

- VWAP Indicator 
- Stacked Imbalance Indicator 
- Data Source - Synthetic Volume feature added for Chart, CPL, CPR, DOM 
- Tools can be drawn outside candle chart 
- TPO: VPOC and TPOC can be shown simultaneously 
- TPO: VAL, VAH, IB, SP, BT, ST, TPOC, VPOC now can be extended to the 
  right with price marker and label 
- TPO: Volume profile can be underlayed behind TPO profile 
- TPO: Single Print -> Show only first print option added 
- Tools drawing freezes when right click fixed 
- Imbalance boxes drawing on zoom fixed 
- Tabs disappear when single chart in workspace fixed 
- CS text overlays on Retina Mac bug fixed 
- Dynamic profile can be transparent 
- Dynamic profile text overlays main chart bug fixed 
- Dynamic profile Send To Back function 
- Extended levels added to Fib Tool 
- TPO - Delta overlay fixed 
- TPO - Merging Volume Profile broken fixed 
- TPO - First session impossible to merge fixed 
- CPR DOM bug fixed 
- Session names showing incorrect fixed 
- MP Statistics overflow on MAC fixed 
- Occasional crash on windows fixed 
- Startup now properly detects fastest video entry Vulkan|Metal|OpenGL|DirectX

Version 1.9.40 Beta — 30/03/2022

- Added Delta profile by delta feature
- Added DOM reset all button
- Fixed drawing tool blinking
- Another attempt to optimize M1 and Mac stability

Version 1.9.34 Beta — 12/03/2022

- All Libraries were updated to the latest with dozens of security patches
- Java 17.0.2+8 update
- Chromium engine 98 update
- Now MacOSX app is pure native, meaning ARM built on M1 will be much faster

Version 1.9.24 Beta — 27/02/2022

- Partially mac crash chased down

- TREV Live candle now prints correctly
- Some performance issues fixed
- Mac M1 new libraries changed


 
Normalize candles


 

- Web Tools added:
  - Limited set of publicly accessible websites with Exocharts Pro tab system
  - Small set of the best crypto tools 
* Web Tools is using Google Chromium open-source browser, which is similar 
  to Chrome in all ways including security. You still need to login into all 
  websites, this is a separate browser

- HotFix of the Hotfix: Tools flicker

- Hotfix, pleas update: Pair favorites
- Mac safe sleep recovery fixed
- FPBS Tsize not updating fixed

 Version 1.9.0 Beta — 28/01/2022

- Workspaces are now a SET of Windows 
- DOM Headers added
- DOM Performance increased 
- UI Redesigned
- Connection stability fixes  
- MAC users: Only Monterey 12.1+ supported (BigSur and lower removed from the support)
- Many small fixes

- M1 Fallback update until we get an update from google 

- HotFix
- Session split fixed, now works for all modes (TPO and Normal ) 
- Fixed reported freezing issues
- Fixed TPO last volume profile update 
- TR 24-16 TPO now working properly

 

- Borderless workspace
- UI colors changed close to the web version 
- TSize auto-calculation fixed 
- Scrolling over any axis will zoom in/out 
- Fixed Mac trackpad support out of the box 
- NL/NS/FPBS Session split fixed
- Fixed Rekt updating issue
- M1 ARM native libraries updated
- Fixed crashing issues
- Many UX tunings 
- Workspace loading crash fixed







 
Exo-Quant Console


 
- Stability fixes
- MAC M1 ARM build added
- MAC right click with trackpad added
- MAC trackpad pan while holding Shift added 
- Fixed flickers with M1 graphics unit 
- Fixed app crashing randomly (windows) 
- Fixed CPL CPR resize on retina display
- FPBS updating data fixed

- DOM & Tape added
- Dark/White theme quick switch added
- Template sessions now imported with 1.8.0+ *.etp (please re-export templates) 
- TSize can now be in Market mode while Chart is in Limit mode (like on Web)
- Web now imports sessions 
- TPO sessions can have separate colors
- Previous month Markers added 
- Markers Tick can be synced with chart
- Markers' data discrepancy fixed 
- Many performance and freeze issues fixed 
- 80% of bug requests from app form fixed 
- Java upgraded to version 17
- Apple M1+ support added

- Chart performance is just on the NEXT LEVEL Engine was completely rewritten
  on OpenGL/DirectX11/Metal 
- Many bug fixes from the previous version, 
- MacOSX version released

- Java 15 update 
- Dynamic Profile tool 
- Measure tool 
- VWAPs can be anchored to the end
- Delta Ladder Profile (shows delta as diagram)
- dEQ, pdEQ, wEQ, pwEQ, mEQ for Auto-Markers 
- IB and VA Lines are now visible 
- Right click to re-download data if it has gaps
oJI9HS2.png
2 likes